了解关键词搜索量能帮助你找到有潜力提升搜索可见性甚至为网站带来流量的关键词。本文将介绍如何使用免费工具查找人们在Google和YouTube上搜索的关键词搜索量,以及如何为你的网站找到最佳关键词。
什么是关键词搜索量?
关键词搜索量是一个估算指标,表示人们在搜索引擎(如Google或YouTube)中搜索特定关键词的次数。
例如,关键词”what is keyword search volume”在英国的月搜索量是40次,全球月搜索量是410次。
你可以使用特定工具查找关键词的搜索量(我们稍后会介绍一些工具)。
随着越来越多人使用ChatGPT和Gemini等AI平台进行搜索,一些工具也开始提供AI搜索量的估算。AI搜索量与传统的搜索引擎搜索量是分开的。本文重点讨论Google和YouTube等搜索引擎中的关键词搜索量。
为什么检查搜索量很重要?
检查搜索量很重要,因为它帮助你识别通过付费广告和有机内容可以潜在触达多少人——前提是你能在相应关键词上获得展示。
但搜索量本身并不能告诉你一个关键词是否值得 targeting 的完整图景。这就是为什么大多数工具会同时显示其他指标,如关键词难度(每个关键词排名的难度)和搜索意图(人们搜索某个关键词的原因)。
5个免费工具查询Google关键词搜索量
你可以使用以下任何免费工具查看Google关键词的搜索量。
| 工具 | 免费请求次数 | 附加数据 |
|---|---|---|
| Semrush Keyword Overview | 5次/天 | 关键词难度、搜索意图、CPC、相关关键词、SERP概览 |
| SE Ranking | 5次/天 | 关键词难度、CPC、SERP概览、相关关键词、广告历史 |
| Searchvolume.io | 无限制 | 无 |
| SpyFu | 无限制 | 关键词难度、CPC、广告历史、相关关键词、反向链接、排名历史 |
| Google Keyword Planner | 无限制 | CPC、广告竞争度、趋势 |
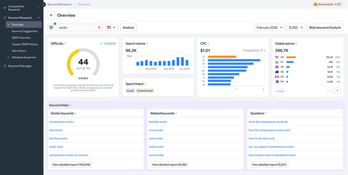
Semrush Keyword Overview

Semrush的Keyword Overview工具显示输入关键词的搜索量,同时展示关键词难度、搜索意图、每次点击成本(CPC)等数据。

使用免费版Keyword Overview,输入你要研究的词,选择国家,点击”Check Keyword”。每天可以运行最多5次请求。
你会看到关键词的平均月搜索量,以及其他指导你内容策略所需的数据。

Keyword Overview的一个有用功能是”SERP Analysis”部分,它显示排名靠前的页面以及每个页面的Authority Score——一个计算页面质量和SEO强度的指标。
了解网站的Authority Score有助于你理解你的网站在搜索引擎结果页面(SERP)中排名的可能性。
升级到付费Semrush SEO Toolkit计划可以获得更高的搜索限额,以及个性化指标和潜在流量估算等额外信息,帮助你优先处理关键词。
SE Ranking

SE Ranking的免费关键词工具每天为最多5个关键词提供搜索量、关键词难度和CPC数据。
SE Ranking还会高亮显示”Related Keywords”(相关关键词)和”Questions”(问题),帮助你识别其他可以包含在内容中的相关关键词。
Searchvolume.io
Searchvolume.io允许你一次输入最多800个关键词,获取所有关键词的月搜索量。
Searchvolume.io不提供CPC或难度指标等额外信息,但能够一次上传800个关键词使其成为快速验证大量关键词列表的有用工具。
SpyFu
SpyFu的关键词工具显示月搜索量和付费广告指标——如广告商在活动中使用的相关关键词。
免费SpyFu账户可以获得无限每日关键词搜索,但数据有限。
SpyFu关键词工具的一个亮点是提供”Estimated Clicks”(预估点击量)指标。了解关键词的流量潜力可以帮助你优先创建更有可能带来流量的关键词内容。
Google Keyword Planner

Google Keyword Planner是Google官方的关键词研究工具,你可以使用免费的Google Ads账户使用(不需要正在投放广告活动)。
在Google的”Get search volumes and forecasts”功能中,你可以上传最多10,000个关键词,检查平均月搜索量、搜索量变化和付费广告竞争度等指标。
没有投放广告活动的用户会看到搜索量范围如”1K-10K”,而正在投放广告且有足够广告支出的用户会看到更精确的搜索量,这使得Keyword Planner对正在投放Google Ads的用户更有用。
Keyword Planner的一个独特之处是”Three month change”(三个月变化)列。这一列显示哪些关键词正在增长或下降,帮助你发现可以把握的上升关键词和可能需要避免的下降关键词。
如何查询YouTube关键词搜索量
你可以使用专注于用户在YouTube中输入的术语的特定工具来查询YouTube关键词搜索量。
YouTube搜索量可能与Google搜索量不同——一个拥有375,100次Google搜索的关键词可能只有6,700次YouTube搜索。这意味着如果没有YouTube特定数据,你可能会针对搜索量与预期不同的关键词制作视频。
以下是一些查找搜索量的最佳YouTube关键词工具:
• Keyword Analytics for YouTube($10/月):这个YouTube特定工具显示搜索量、竞争率和相关关键词。它还显示你主题上热门视频的链接。
• TubeBuddy($15/月起):TubeBuddy的关键词探索器提供搜索量、趋势、首页视频平均观看量和基于你频道的关键词评分等数据,帮助你确定对某些词汇排名的难度。
• vidIQ($19/月):vidIQ显示YouTube搜索量、相关关键词、趋势和常见搜索问题等指标。
如何选择关键词
你可以通过平衡搜索量与竞争度、意图和网站当前权威性等因素来选择要针对的关键词,以识别现实的机会。
平衡搜索量与竞争度
高搜索量和高难度的关键词需要大量的链接建设和内容投入才能排名。低搜索量和低难度的关键词则可以通过优质内容更容易排名。
考虑低搜索量关键词
针对多个低搜索量关键词通常比竞争一个你在第二页排名的高搜索量关键词带来更多流量。
考虑搜索意图(搜索者的目标)
将你的内容与关键词的搜索意图对齐,可以提高你排名和为网站带来流量的机会。如果你投放广告,通常会希望针对具有交易意图的关键词。
优先选择上升关键词而非下降关键词
在你的关键词工具或Google Trends中查看趋势数据。月搜索量稳步增长的关键词表明兴趣正在增长——在竞争加剧之前现在就创建内容。处于下降趋势的关键词可能不值得创建新内容,除非你能轻松获取剩余需求。
识别关键词搜索量的任何重要变化
一些搜索与季节性事件相关,如节日特定关键词(计划在需求激增之前准备好季节性内容)。其他关键词可能因AI而随时间失去搜索量,因此针对它们可能更适合提升品牌知名度而非带来流量。
监控你的关键词排名
监控你选择针对的关键词排名,可以显示你的SEO和PPC策略是否有效。
使用Semrush的Position Tracking工具查看你在目标关键词上的付费和自然Google排名。你甚至可以跟踪你在ChatGPT和Google AI Mode中的可见度。
然后,根据你的表现调整和优化你的策略。
微信扫一扫 或 点击链接联系我
